Meet the Ethical Hacker that never clocks out of work

This is how Artificial Hackers keep critical assets secured 24/7

Finds and prioritizes your vulnerabilities with
<0.5% false positives
 

To secure your digital infrastructure, our technology maps all of your digital assets, tests them, and lets you know which vulnerabilities you should fix first.

attack-1
 Manage your Internal and External Attack Surfaces.
 
relation
 Our Engine prioritizes vulnerabilities to be fixed.
lupa
 Over 20% of findings are impactful.
mira-unica
ethiack-artiacker_Prancheta 1

Testing for thousands of vulnerabilities

Artificial Hackers learn new attack vectors from open-source and proprietary sources, as well as manual additions from our R&D team.
 

inteligence-icon
 Over 60,000 findings submitted
artiacker-icon1
 Advanced attack patterns with multi-step approaches
artiaker-icon2

 AI-Powered detection of new vulnerabilities

read-icon
 Learns from past attacks to reduce false positives and improve attack vectors 

Human and machine,
hacking together

The best defense comes from combining the speed of machines with the knowledge of humans. Our symbiotic approach delivers the best results for security teams. 

learn-icon2
Artificial hackers perform in-breadth, continuous testing 
LEARN-icon
Ethical Hackers find complex attack vectors in your in-scope assets
learn3-icon
Results from the Artificial Hackers and the Ethical Hackers improve our AI Engine to make future Automated Pentesting better
ethiack-learnmachine_Prancheta 1

How the ARTIFICIAL HACKERS work 

ethiack-aii

<0.5% false positives on reported findings

Each finding comes with a detailed report on how to reproduce and mitigate the vulnerability.

24/7 Monitoring and Testing your Assets

Whenever changes occur in your environment, our Artificial Hackers get to work. They act based on events so they don’t overload your infrastructure, reducing costs.

Hacking Learning Engine
Powered by AI

Artificial Hackers learn from past attacks to generate new modules when vulnerabilities are found. They are being constantly updated on new technologies, reducing your chances of malicious exploitation.

Begin testing
by adding your first Domain

ux-domain
ADD THE ETHIACK TXT RECORD
test-ux
ARTIFICIAL HACKERS TEST YOUR ASSETS
result-ux
GET REPORTS ON HOW TO FIX VULNERABILITES

Manage your Security work 
from one place

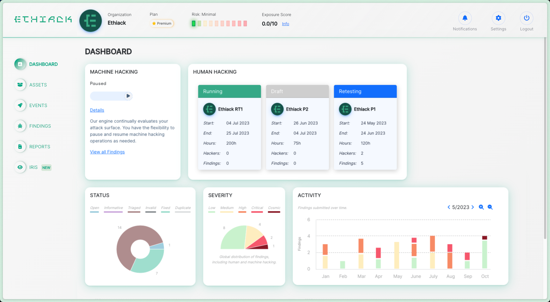
Dashboard

Monitor your security posture with the Exposure Risk Score.
Discover open findings, activity and statistics.

Dashboard-Ethiack

Attack Surface Management

Map and manage your assets, both external and internal.
Find open ports, services, technologies and screenshots.

Assets-Ethiack

Hacking Management

Launch and manage new hacking events. See the progress of Human Hacking Events. Pause and resume Machine Hacking as needed.

Events-Ethiack

Vulnerability Management

Find, manage, and prioritize your findings.
Each finding comes with mitigation guides, and you can retest vulnerabilities with one button to validate fixes. 

Findings-Ethiack

Use Automated Pentesting to
protect your digital assets

Get started with a 30-day free trial.
Launch your first AI Automated Pentesting event in the next 5 minutes.